この記事は Site24x7 Advent Calendar 2018 の1日目の記事です
site24x7 とは?
読み方はたぶん 「サイトトゥエンティフォーバイセブン」です。
所謂外形監視サービスです。
いろいろ監視出来るようですが、弊社ではWebサイトに関しての外形監視で利用しています。
この投稿では、自作の監視サービスを作る苦難とそれを一発で解決してくれるsite24x7について書きます。
自作の監視ツール
当初、会社の先輩が書き上げたサーバ監視ツールがありました。
登録されたURLが閲覧できる状態か確認する物です。
4xx,5xx系エラーの場合に、メール、Chatworkに通知してくれると言う物でした。
SSL証明書の期限切れ、設定ミスでサイトにアクセスできない自体になると
すぐに通知してくれる優れものでした。
ところがある日の事、一斉にサイトが閲覧できなくなったという通知を自作監視ツールから受け取りました。
通知を元にアクセス出来ないと言われるサイトにアクセスすると、なんと不思議!普通にサイトは生きています。
どうやら誤検知のようです。
誤検知の原因を調べたところ、なんと監視ツールがインストールされているサーバと、サイトが収容されているサイト間の経路(インターネット)が輻輳しており一時的に監視サーバが他のサーバにアクセスできない状態でした。
サイトが正常かどうか監視していたら、監視ツールが異常状態になり、正常が異常と扱われてしまった。という事象です。
他にも
Chatwork →通知見ないことがある
メール →見落とす事がある
という問題が有りました。
通知に関しては
メール → sendgrid → webhook → 自作スクリプト → Twilio → 電話をかける
と言うスクリプトを書いた事も有りました。正直面倒くさいです。
そんなこんなで、site24x7に乗り換える事にしました。
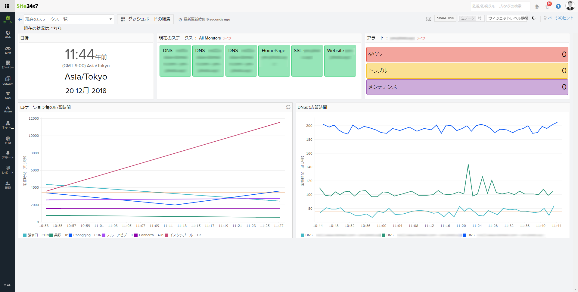
Site24x7 に乗り換えてどうなったのか
まず、監視ツールのネットワーク次第で誤検知が発生する問題です。
これはsite24x7を導入することですぐに解決出来ました。
site24x7では、複数の拠点から外形監視を行ってくれます。
日本で2拠点、海外から3拠点のような感じです。
これで例えば日本の東と西でネットが切断されても外形監視が続行できます
(他の問題が発生するでしょうが)
他にも site24x7では電話やSMSでのアラート通知を行ってくれます。
これで通知を見落とす可能性がなくなりました。

























































































